kdpay钱包官网

技术支持

技术支持 智能网关与plc连接,实现远程控制

智能网关与plc连接,实现远程控制

发布时间:2022-11-25

阅读量:46次

数据的采集需要对PLC和网关进行绑定,因为每一款PLC的协议不同,在使用HINET智能网关的时候需要对网关的进行设置,为了更好的方便客户进行配置,我们进行的操作说明的电子文档以及网页版的使用说明:总结如下:

1、链接地址:施耐德系列PLC
2、链接地址:西门子200smartPLC
3、链接地址:博图-西门子 1200 
4、链接地址:温控器-modbus rtu 
5、链接地址:西门子300采集数据
6、链接地址:欧姆龙远程编程操作
7、链接地址:GXworks 3-三菱FX5U
8、链接地址:三菱FX2NPLC
9、链接地址:三菱FX3UPLC
备注:更多请咨询我们!

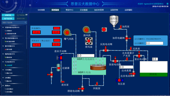
以上是常见的PLC与智能网关的链接,顺利获得构建数据通道,可完成对PLC数据的采集以及控制命令的上下载。思普云大数据中心集成实时监控,可可视化的查看设备的运行状态,使得远程控制和管理成为一件简单的事情!

前一篇:三菱FX3UPLC采集数据说明 返回列表 下一篇:海得PLC远程编程调试流程

帮助企业低成本、高效率、专业化建立属于自己的工业互联网平台!

立即咨询